Team Capacity Planning Software that Unlocks Performance
See exactly how much work your team can handle in real time. Plan confidently, balance workloads, and deliver projects without burnout or missed deadlines.
Team Capacity Planning Built on Actual Work Data
QwikTime team capacity planning software connects time tracking, project activity, and team schedules to give you a true picture of capacity not estimates.
Resource Capacity Planning Software
QwikTime uses actual time entries, project activity, and workload patterns to give you a true picture of team capacity not estimates. Your managers gain visibility into productivity, effort distribution, and team performance with
real-time insights.
Optimize How Your Team's Capacity Is Used
Real-Time Utilization Insights
-
Monitor how hours are spent across projects, tasks, and clients.
-
QwikTime provides instant insights into productivity, progress, and utilization.
Workload Balance Across Teams
-
Identify overloaded employees and redistribute work before issues escalate.
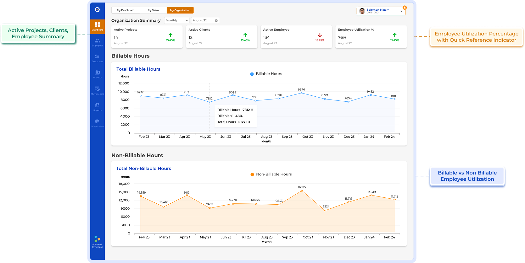
Billable vs
Non-Billable Capacity
-
Understand how much time generates revenue vs internal effort.
-
Improve profitability and project oversight.
Planned vs Actual Effort Tracking
-
Compare estimates with real work to improve forecasting accuracy.
-
Tracking actual hours versus estimates supports better planning and project ROI.
Multi-Project Capacity View
-
See team workload across all initiatives instead of isolated project views.
Real-Time Task and Progress
-
Adjust assignments proactively as conditions change.
-
Real-time tracking helps managers make smarter decisions and keep projects on schedule.
Maximize Capacity. Improve Performance.
Deliver with Confidence.
See how QwikTime gives you complete visibility into team utilization and availability.
How QwikTime Improves Resource Utilization
Turn Time Data into Capacity Intelligence
QwikTime goes beyond simple time tracking. It transforms daily work activity into actionable insights for planning and performance.
-
Identify underutilized team members
-
Prevent overload and burnout
-
Optimize staffing decisions
-
Improve project timelines
-
Increase productivity without increasing headcount
-
Support data-driven management
Workforce Planning Tracking for Every Type of Team
QwikTime helps organizations improve resource optimization and productivity across industries.
Project-Driven Organizations
Allocate work based on actual availability, not assumptions.
Professional Services
Maximize billable utilization and margins.
Software & Engineering Teams
Balance sprint commitments with realistic bandwidth.
Operations & Support
Maintain service levels without staff exhaustion.
Finance & Consulting
Track chargeability and optimize workforce planning.
Capacity Tracking Without Complex Resource Software
Many capacity planning tools require heavy configuration, manual updates, and separate systems.
HOW IT WORKS
From Time Tracking to Capacity Clarity
Employees log work hours in real time
Activity data flows into dashboards
Utilization patterns become visible
Managers adjust assignments proactively
Forecasting improves over time
Real-time project tracking enables smarter decisions and reduces management overhead.
Capacity Planning Based on Actual Time, Not Assumptions
Optimize workforce performance with Team Capacity planning software from QwikTime. Gain real-time visibility into utilization, workload balance, and productivity.
Get Started with QwikTime Today.FAQs for Team Capacity Planning Software
-
Team capacity planning software helps organizations understand how much work their team can realistically handle. It provides visibility into availability, workload distribution, and utilization so managers can assign tasks effectively and avoid overload.
-
QwikTime analyzes actual time spent across projects and tasks to reveal how resources are being used. This allows managers to balance workloads, reduce idle time, increase billable utilization, and improve overall productivity.
-
Yes. QwikTime provides real-time insights into team workload and activity, making it easy to identify employees who are approaching capacity limits as well as those with available bandwidth.
-
By comparing planned effort with actual time data, QwikTime helps organizations forecast timelines more accurately, allocate resources more effectively, and improve project delivery predictability.
-
Yes. QwikTime tracks both billable and non-billable activities, giving a complete view of how team capacity is consumed across revenue-generating work, internal tasks, meetings, and administrative activities.